- Descrição das Atividades
-Nesta tela, iremos demonstrar o cadastro de filiais através do location com dados de seller, mostrando toda a comunicação entre o ERP e o Linx IO.
-O ERP irá gerar carga total das location e enviar para o Linx IO
-Commerce deve consumir a mensagem no Linx IO e inserir as locations em sua base
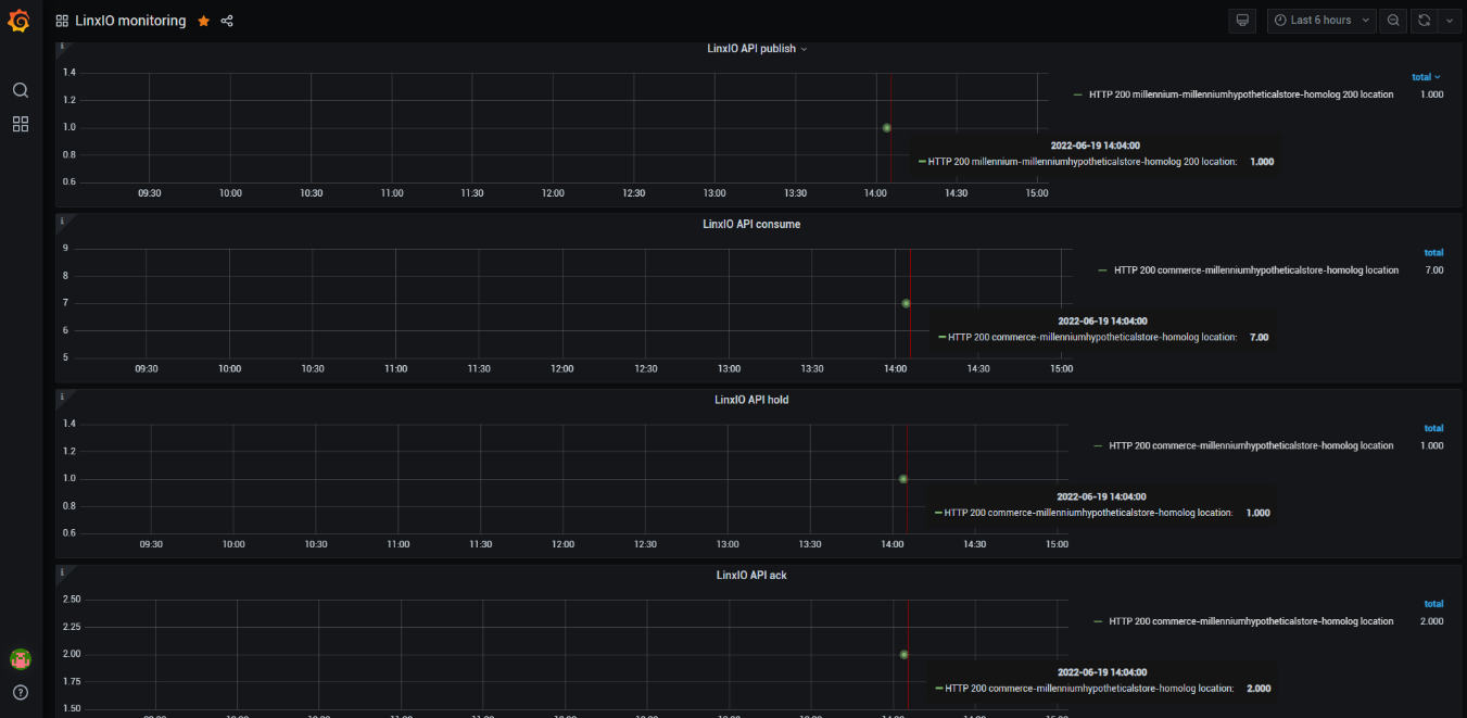
-O acompanhamento será feito através do dashboard do grafana.
Teremos três indicadores:
*dados consumidos com sucesso
*dados consumidos com erros (feedback de erro)
*Erros de schema
-Loja cadastrada no ERP
-O ERP irá gerar carga total das location e enviar para o Linx IO



