- Descrição das Atividades
-No envio de catálogo temos informações de preenchimento de campos essenciais, variação de produto, títulos e atualização de SKU, envio de código de barra, garantia do produto, atributos, e cadastro de produto.
- Cadastro do Produto
- Ir Para \ Produtos e Serviços \ Produtos
- Valor: Digitar código do produto incluso na vitrine \ Procurar \ Alterar Produto Acabado
- Após Selecionar a opção ´´Alterar Produto Acabado``
Preencher os campos:
( Aba Geral )Marca;
( Aba Logística )Peso;
( Aba Logística )Altura;
( Aba Logística )Largura;
( Aba Logística )Comprimento;
( Botão ) Preço de venda, mesma tabela utilizada no cadastro da vitrine.
- Exportação de Produtos com campos essenciais
- Enviar pelo menos um sku por produto
- Produtos com dimensões de medidas e peso
- Produtos com marcas
-Produtos com Categorias
- variações dentro de um único produto (Família/Grade), seguindo o passo a passo abaixo:
-Ir para\produtos e serviços\produtos\filtrar pelo produto desejado\seleciona-lo
-Neste local, podemos encontrar na parte inferior da página a Família/Grade.
- O processo de avaliação dos requisitos do catálogo consiste em :
- Gerar a carga parcial de produto
- Produtos com variações dentro de um único produto
- Título diferente para SKU
- Gerar a carga parcial de produto para envio ao Commerce
- Enviar os dados do sku com o título diferente
-Tela de Produto com Variação
-Tela de status de SKU Publicado
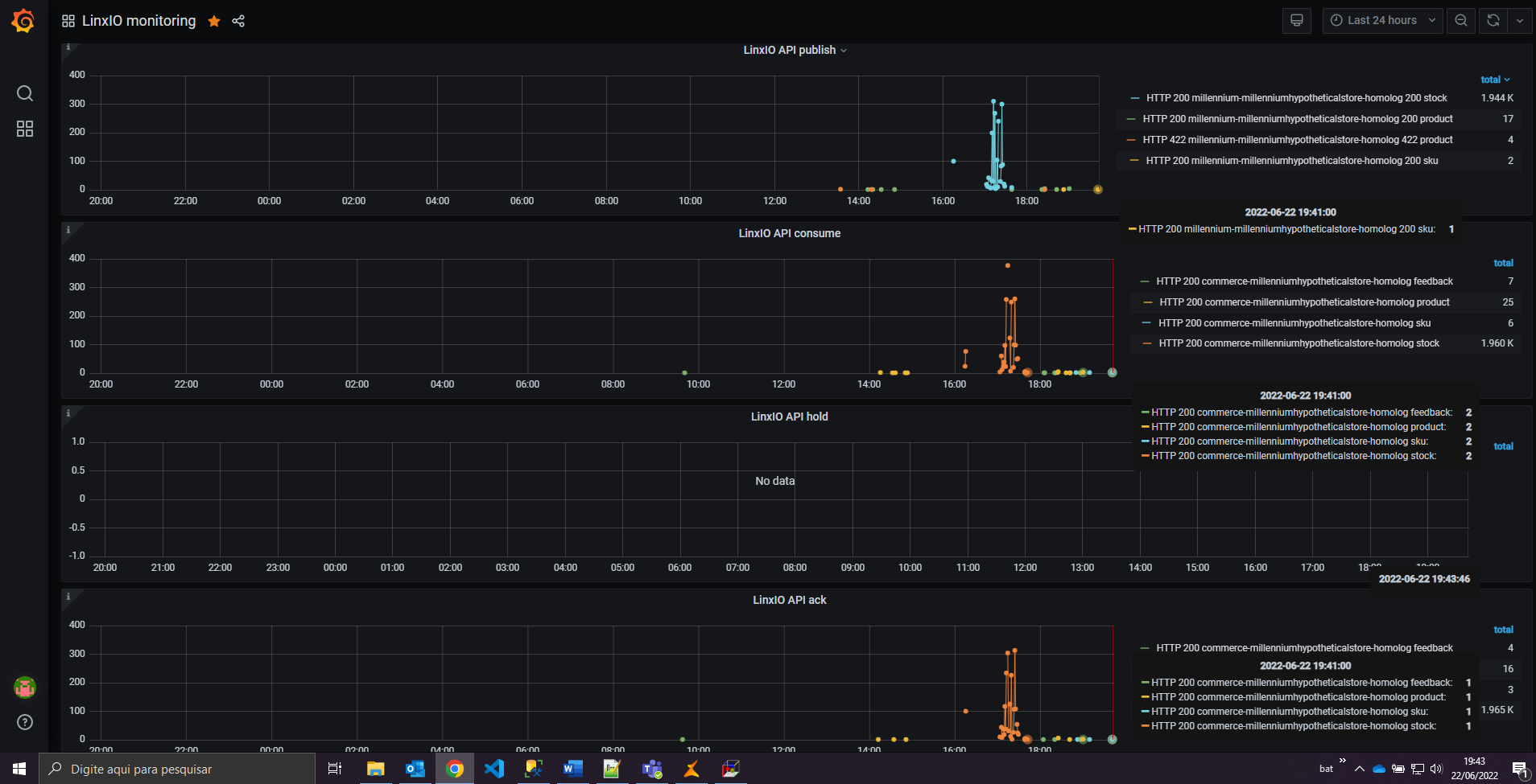
-acompanhamento será feito através do dashboard do grafana.
- Teremos três indicadores:
- dados consumidos com sucesso
- dados consumidos com erros (feedback de erro)
- Erros de schema
- Código de Barra (Identifiers)
-O processo de avaliação dos requisitos do catálogo consiste em :
-Gerar a carga parcial de produto para envio ao Commerce
- Enviar o código de barra do produto
-O acompanhamento será feito através do dashboard do grafana
-Teremos três indicadores:
-dados consumidos com sucesso
-dados consumidos com erros (feedback de erro)
-Erros de schema
- Garantia
-Gerar a carga parcial de produto para envio ao Commerce
-Enviar o campo garantia do produto
-Tela com os atributos da garantia
- Categorias adicionais
- Gerar a carga parcial de produto
- Produtos com categorias adicionais
-Tela de categoria Adicional
- Atributos
- Gerar a carga parcial de produto
- Atributos adicionais do Produtos
- Atualizar apenas o SKU quando for modificado (não todo produto)
- Gerar a carga parcial de produto para envio ao Commerce
- Enviar os dados alterados do sku
-ERP SKU sem Alteração
-Commerce SKU sem alteração
-Log ERP: envio de alteração de um único SKU
-ERP SKU alterado
-Commerce SKU alterado
-Grafana
-Log do Sku alterado Commerce



























